Обзор рынка лучших EPM-систем 2025: ТОП-8 российских и международных решений для бизнес-планирования
дата публикации
21.11.25
минут
8'
формат
статья
В этом обзоре рынка мы рассмотрим ключевые EPM-системы, доступные на российском рынке в 2025 году, и поможем финансовым директорам и руководителям планово-экономических отделов сориентироваться в их возможностях.
На конкурентном рынке важно уметь оперативно реагировать и принимать решения на основе актуальных данных. Если вы получаете цифры через три недели - это уже не управление, а анализ прошлого.
EPM-системы (Enterprise Performance Management) помогают бизнесу видеть финансовую картину целиком и управлять бизнес процессами в реальном времени.
Они объединяют планирование, прогнозирование, бюджетирование и управленческую отчетность в единую цифровую среду, где данные доступны всегда, а сценарии пересчитываются мгновенно.
Что такое EPM-система и зачем она нужна?
Главная ценность EPM-систем - не просто замена Excel, а создание сквозной модели управления, где данные из разных систем стыкуются в едином информационном пространстве.
EPM становится частью системы управления эффективностью и помогает не только формировать бюджеты, но и координировать ключевые процессы компании.
Преимущества использования EPM-систем
- Прозрачность финансовой модели - от бюджета подразделений до уровня группы компаний.
- Скорость принятия решений - за счет автоматического пересчета сценариев и факторного анализа.
- Согласованность действий - планы продаж, производства, инвестиций и затрат связаны между собой.
- Гибкость - возможность быстро перестраивать сценарии под рыночные изменения.
Для финансовых директоров, руководителей планово-экономических служб и направлений EPM становится частью системы, где планирование и бюджетирование встроены в повседневную систему управления эффективностью предприятия и поддерживают ключевые бизнес-процессы.
Обзор рынка топ EPM-систем, 2025 Российские решения
Optimacros
Российская EPM-платформа для интегрированного планирования, бюджетирования и бизнес-аналитики.
Среди ключевых возможностей:
- Поддерживает top-down и bottom-up планирование,
- факторный анализ,
- моделирование продаж,
- создание версий,
- сценарное моделирование what-if,
- факторный анализ as-is / to-be,
- построение трендов с учетом сезонности.
Платформа Optimacros удобна для сценарного анализа и расчётов “от драйверов”. Система позволяет решать любые задачи в области управления эффективностью процессов компаний среднего и крупного бизнеса.
Low-code/self-service-конструктор сочетает в себе удобство и гибкость MS Excel. Интуитивно понятный интерфейс облегчает восприятие информации прозрачные формулы, гибкое создание новых версий и высокая скорость расчетов делают систему удобной для динамичных компаний, которым важно управлять планированием и аналитикой.
Форсайт. Бюджетирование и консолидация
Российская платформа для автоматизации бюджетного процесса и финансовой консолидации.
Фокус - интегрированное планирование и прозрачность расчетов. Подходит крупным холдингам, компаниям со стабильной структурой справочников и необходимостью сценарного моделирования. Используется как основа финансовой системы управления в холдингах, где важна прозрачность и возможность регулярных прогнозов.
Система Форсайт поддерживает работу с бюджетами OPEX, CAPEX, ДДС и управленческой отчетностью, а также факторный анализ и drill-down до первичных данных.
Турбо. Бюджетирование
Инструмент для среднесрочного планирования и детализированного сбора бюджетов.
Подходит крупным компаниям с большим объемом транзакционных данных и сложной структурой.
Охватывает все ключевые процессы финансового департамента:
- формирование бюджетов,
- планирование операционной, инвестиционной и финансовой деятельности,
- анализ исполнения и консолидацию данных.
Система Турбо идеально подходит для реализации бюджетной модели по принципу «монокуб» - когда все формы работают на единой структуре измерений, что обеспечивает целостность и согласованность данных в системе управления.
Интерфейс рассчитан на опытных пользователей, допускает глубокие технические настройки и ручные корректировки в формате журналов.
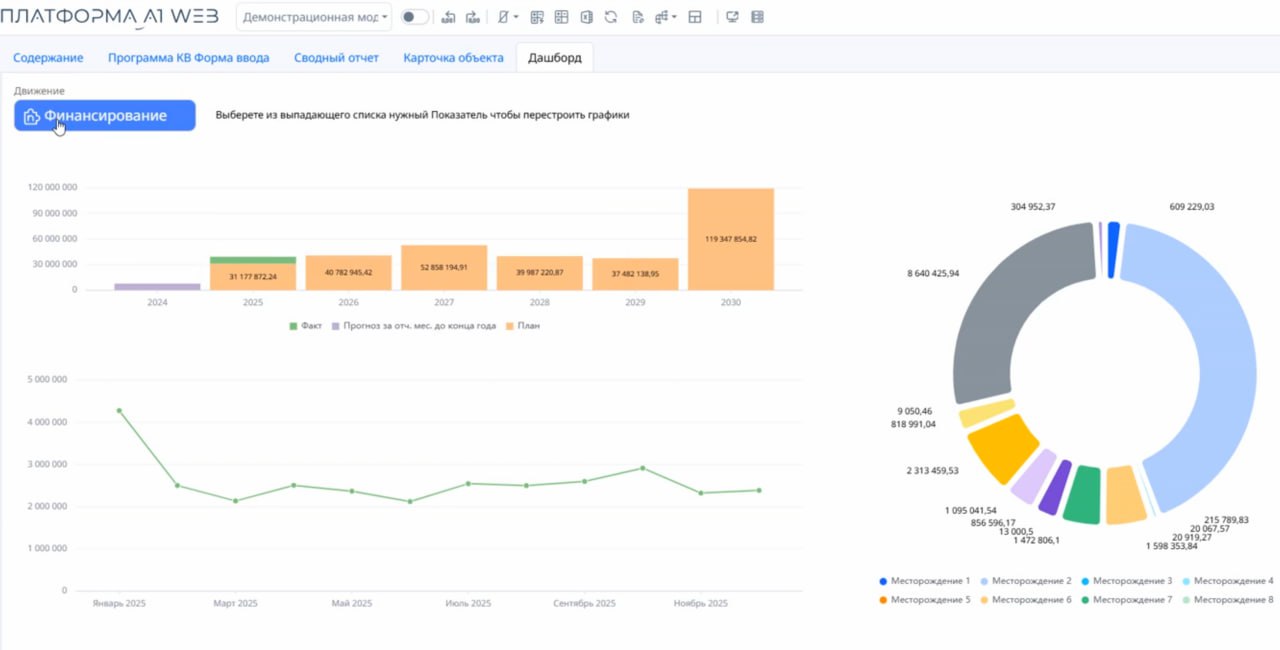
Платформа А1
Российская платформа для автоматизации бюджетирования, управленческой отчетности и расчета ключевых показателей эффективности предприятия.
По логике и возможностям она близка к IBM Planning Analytics (TM1) и подходит компаниям, которые ищут надежную альтернативу этому решению. Работает как высокопроизводительная система управления финансовыми моделями.
Основной принцип платформы:
- расчеты в оперативной памяти в режиме онлайн,
- многокубовый подход к построению модели,
- поддержка разреженных кубов с практически неограниченным количеством аналитик.
A1 позволяет быстро строить модели, выполнять расчеты в реальном времени и легко адаптировать систему под особенности бизнеса.
Платформа обеспечивает плавную миграцию с IBM PA, поддерживая перенос существующих данных и формул, а также быстрое развёртывание без сложной настройки.
A1 подходит для средних предприятий с умеренной динамикой изменений и потребностью в единой цифровой среде для обмена информацией.
Knowledge Space (KS)
Хотя Knowledge Space относится к классу IBP-систем (Integrated Business Planning), её возможности выходят далеко за рамки управления цепочками поставок. Платформа успешно решает задачи классического EPM: финансовое планирование, бюджетирование и моделирование экономики предприятия. Это позволяет связывать натуральные показатели (спрос, производство) с финансовыми результатами в единой среде.
Среди ключевых возможностей:
- реализация бюджетных моделей любой сложности: поддержка нормативно-драйверного подхода и проведение заявочных кампаний,
- детальное моделирование цепочек поставок,
- предиктивная аналитика,
- сценарное моделирование what-if,
- факторный анализ as-is / to-be,
- оптимизационные расчеты.
Архитектура без кубов дает возможность создавать гибкие и высокодетализированные модели, точно отражающие реальные бизнес-процессы. Ключевая особенность платформы Knowledge Space - IBP на объектно-ориентированной модели данных и высокая имитационная способность для моделирования реальных объектов и процессов.
Международные платформы: текущий статус
Oracle Hyperion
Одна из самых известных EPM-платформ. Используется для корпоративного бюджетирования и консолидации отчетности.
Отличается развитой архитектурой, высокой точностью расчётов и глубокой интеграцией с ERP-системами.
В текущей ситуации внедрение и сопровождение ограничено, что снижает привлекательность решения для новых проектов в России.
IBM Planning Analytics (TM1)
Сильная аналитическая платформа с гибкими настройками и высокой производительностью.
Поддерживает сложное моделирование и интеграцию с BI-инструментами. Основная сложность - требовательность к ИТ-инфраструктуре и ограничения на поставку лицензий и обновлений.
Anaplan
Облачная международная система для интегрированного планирования (Connected Planning).
Обеспечивает быстрое развертывание и гибкость настроек, но зависит от зарубежной инфраструктуры.
На российском рынке внедрение Anaplan возможно только при наличии уже активных лицензий; новые проекты затруднены.
Заключение
Российский рынок EPM-систем активно развивается: за последние годы отечественные платформы вышли на уровень, который позволяет закрывать ключевые потребности бизнеса в планировании, консолидации и анализе данных.
Такие решения, как Форсайт, Турбо, Optimacros, A1 и Knowledge Space, уже применяются в крупных холдингах и средних компаниях. Они предлагают функциональность, сопоставимую с международными аналогами, при этом остаются доступными для внедрения и сопровождения.
Международные платформы - Oracle Hyperion, IBM Planning Analytics, Anaplan — по-прежнему дают высокий уровень зрелости и функциональности, но в текущих условиях их внедрение и поддержка ограничены.
Главная тенденция рынка сегодня
Курс на импортонезависимость: бизнес постепенно переходит от западных решений к современным отечественным системам. Такие платформы позволяют выстраивать полную управленческую модель внутри страны и работать без внешних ограничений.
Выбор EPM-платформы - стратегическое решение, которое зависит от структуры компании, её бизнес процессов и целей. Чтобы подобрать систему, максимально соответствующую вашим задачам, стоит обсудить проект с экспертами, которые знают рынок изнутри.
Еще по теме
12:00
15:00
12:00